반응형

AWS 41

[ AEWS 5주차 ] 정리

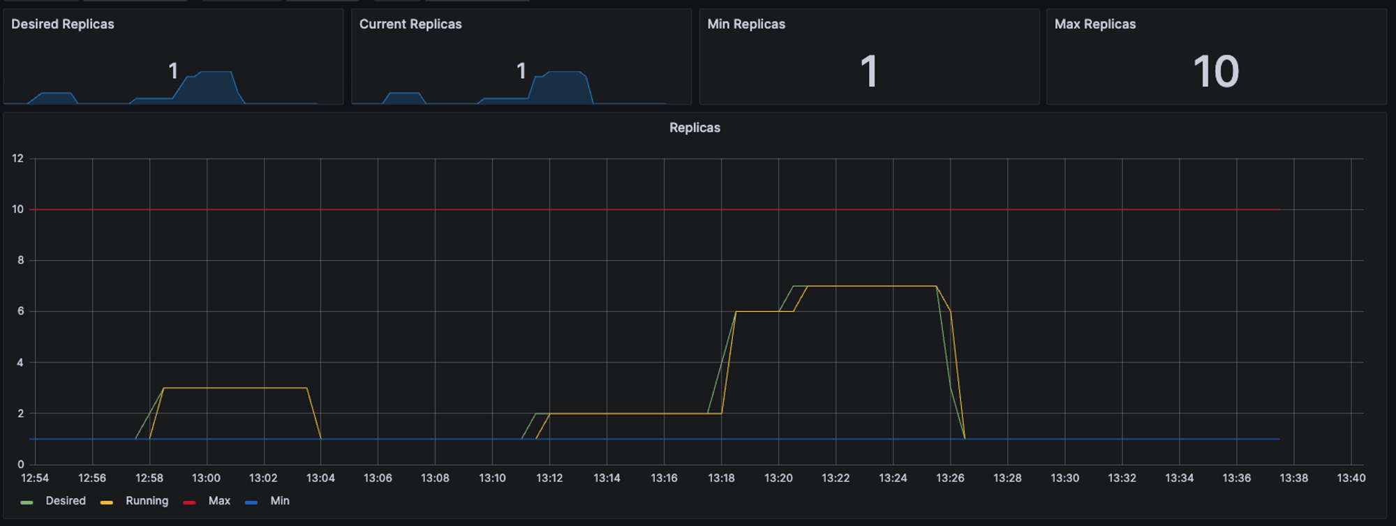
#1. Kubernetes에서 Horizontal Pod Autoscaler (HPA)란? 애플리케이션의 수요에 따라 자동으로 파드 인스턴스 수를 조정하는 기능을 제공합니다. 이는 클러스터 내에서 애플리케이션의 부하가 증가하거나 감소할 때 자동으로 스케일링되어 리소스를 효율적으로 활용할 수 있도록 합니다. HPA는 리소스 사용률 또는 기타 지표를 모니터링하고, 정의된 임계값을 초과하거나 미달할 때 파드의 수를 조정합니다. 이를 통해 애플리케이션의 가용성을 유지하면서도 리소스 사용량을 최적화할 수 있습니다. 일반적으로 HPA는 다음 단계를 따릅니다: 지표(Metrics) 수집: HPA는 애플리케이션의 수요를 측정하기 위해 리소스 사용률(CPU, 메모리 등) 또는 사용자 지정 메트릭을 사용합니다. 스케일링 ..

AWS/[AEWS] EKS 2024.04.06

[ AEWS 4주차 ] 정리

1. Logging in EKS 란? AWS EKS (Amazon Elastic Kubernetes Service) 로깅은 AWS EKS 클러스터에서 발생하는 로그를 수집, 저장, 및 분석하는 프로세스를 가리킵니다. Kubernetes 클러스터에서 실행되는 애플리케이션 및 서비스에 대한 로그를 관리하기 위해 중요합니다. AWS EKS 로깅은 다음과 같은 목적으로 사용됩니다: 1. 문제 해결 및 디버깅: 애플리케이션 또는 서비스에 문제가 발생할 때 로그는 해당 문제를 해결하는 데 중요한 정보를 제공합니다. 로그를 통해 애플리케이션의 동작을 이해하고, 잠재적인 문제를 식별하고, 디버깅할 수 있습니다. 2. 보안 감사 및 준수: 보안 이벤트 및 중요한 작업을 추적하기 위해 로그는 보안 감사 및 준수 요구 사항..

AWS/[AEWS] EKS 2024.03.30

[ AEWS 3주차 ] EKS 스토리지 & 노드 그룹

노드그룹 Nodegroup은 Kubernetes 클러스터 내에서 워커 노드를 관리하기 위한 그룹을 나타냅니다. 이 그룹은 주로 EC2 인스턴스로 구성되며, EKS 클러스터 내에서 실행되는 컨테이너 워크로드를 처리합니다. Nodegroup은 특정 인스턴스 유형, 크기 및 구성으로 구성됩니다. 이를 통해 클러스터 내에서 필요에 따라 다양한 유형의 워커 노드를 관리하고, 자동 스케일링 및 업데이트를 수행할 수 있습니다. AWS CLI나 콘솔을 통해 Nodegroup을 생성, 관리 및 모니터링할 수 있습니다. Nodegroup은 EKS 클러스터의 중요한 구성 요소 중 하나이며, 유연한 확장 및 관리를 가능하게 합니다. 스토리지는 데이터를 보존하고 액세스하는 데 사용되는 기술이며, 컴퓨터 시스템에서 중요한 역할을..

AWS/[AEWS] EKS 2024.03.22

[ AEWS 2주차 ] #2 Service & AWS Loadbalancer Controller & Ingress

안녕하세요 오늘은 EKS Service와 Ingress에 대해서 알아보겠습니다. Service란 ? 네트워크 서비스를 추상화하여 여러 파드(Pod)에 대한 로드 밸런싱, DNS 이름의 생성 및 관리, 그리고 클러스터 내부 또는 외부의 네트워크 연결을 쉽게 설정할 수 있습니다. 이를 통해 서비스 간 통신을 관리하고, 클러스터 외부에서 서비스에 접근할 수 있도록 합니다. AWS Loadbalancer Controller 란? AWS Load Balancer Controller는 Kubernetes 클러스터 내에서 AWS 로드 밸런서를 동적으로 프로비저닝하고 관리하는 오픈 소스 프로젝트입니다. 이 컨트롤러는 AWS 로드 밸런서 유형에 대한 Ingress 및 Service 리소스를 관리하여, 클러스터 외부에서 ..

AWS/[AEWS] EKS 2024.03.15

[ AEWS 2주차 ] #1 EKS VPC CNI란?

안녕하세요 오늘은 EKS CNI에 대해서 알아보겠습니다. VPC CNI란? Amazon EKS 클러스터에 있는 Pod 네트워킹용 플러그 인입니다. 파드의 IP를 할당해주며 파드의 IP 네트워크 대역과 노드(워커)의 IP 대역이 같아서 직접 통신이 가능합니다. k8s Calico CNI 와 AWS VPC CNI의 차이를 알아보겠습니다. Calico CNI 경우 노드와 파드의 네트워크 대역이 달라서 파드간 통신하는데 오버레이 즉 VXLAN, IP-IP... 등을 사용하여 통신해야 됩니다. 하지만 AWS VPC CNI를 사용하면 파드간 다른 설정없이 바로 통신이 가능합니다. AWS VPC CNI로 별다른 설정 없이 pod 간 통신이 가능한 이유는 VPC의 네트워크 대역을 사용하기 때문에 pod간, node 네..

AWS/[AEWS] EKS 2024.03.12

[ AEWS 1주차 ] #1 EKS란?

Amazon EKS란 ? AWS EKS는 "Elastic Kubernetes Service"의 약자로, Amazon Web Services에서 제공하는 Kubernetes를 관리형으로 실행할 수 있는 서비스입니다. Amazon Elastic Kubernetes Service는 자체 Kubernetes 컨트롤 플레인 또는 노드를 설치, 운영 및 유지 관리할 필요 없이 Kubernetes 실행에 사용할 수 있는 관리형 서비스 여러 AWS 가용 영역에 걸쳐 Kubernetes 컨트롤 플레인을 실행하고 크기를 조정하여 높은 가용성을 보장 컨트롤 플레인은 제어 영역 인스턴스의 크기를 자동으로 조정하고, 비정상 제어 영역 인스턴스를 감지하고 교체하며, 자동화된 버전 업데이트 및 패치를 제공 여러 AWS 서비스와 통..

AWS/[AEWS] EKS 2024.03.08

[ AEWS 1주차 ] #2 Cluster 배포

이번 포스팅은 AEWS 2기에서 공유해주시 Cloudformation을 사용하여 Cluster을 배포하겠습니다. 더보기 https://ap-northeast-2.console.aws.amazon.com/cloudformation/home?region=ap-northeast-2#/stacks/create?stackName=myeks&templateURL=https:%2F%2Fs3.ap-northeast-2.amazonaws.com%2Fcloudformation.cloudneta.net%2FK8S%2Fmyeks-1week.yaml 해당 링크는 AWES에서 제공해주신 cloudformation입니다. formation을 실행시키면서SgIngressSshCidr에 서버에 접속할 ip대역과 KeyName에 .pe..

AWS/[AEWS] EKS 2024.03.08

[ Load Balancer #1 ] ALB Redirection 이란?

오늘은 Application Load Balancer에 HTTPS 리다렉션 설정을 해보겠습니다. Redirection 이란? -> 간단하게 리다이렉션이란 re(다시) + direct (지시하다), 즉 다시 지시하는 것을 말합니다. 즉 http로 들어오는 트래픽이 보안에 취약하여 "너 다시 https로 다시와!" 하고 지시하는 것이죠. 그림을 보고 다시 설명드리겠습니다. 해당 아키텍처에 Client가 Web서버로 접속하려고 합니다. Web server의 주소가 www.example.com 이라고 가정해보겠습니다. ALB에 Web Server1, 2로 연결있어서 ALB로 들어오는 트래픽을 Web Server1, 2로 트래픽을 분산 시켜주는 역할을 합니다. ALB의 리스너는 80으로 들어오는 트래픽을 443으..

AWS/EC2 2023.11.08

[ EC2/Windows ] EC2 윈도우서버 RDP Port 변경

안녕하세요 :) 오늘은 EC2 Windows 서버의 RDP Port 변경을 해보겠습니다. 이전 시간에 진행했던 Linux서버의 Port를 변경하는 실습이랑 개념은 비슷합니다. 해당 링크를 참조해 주세요. https://bigco-growth-diary.tistory.com/50 [ Ec2 ] EC2 Linux서버 Port 변경 안녕하세요 오늘은 EC2 서버에 포트번호를 변경하는 실습을 해보겠습니다. 포트번호는 크게 3가지로 나눌 수 있다. 1. 0번 ~ 1023번 : 잘 알려진 포트 ( well-known port ) 2. 1024번 ~ 49151번 : 등록된 포트 ( bigco-growth-diary.tistory.com 임의의 포트번호로 변경했을 때의 이점은 특정 서비스가 알려진 포트를 사용하지 않을..

AWS/EC2 2023.09.22

[ Transit Gateway #2] TGW Route Table 활용

안녕하세요 :) 오늘은 TGW의 Route table을 분리해서 각 VPC A, B와 VPC C, D가 통신되도록 설정해 보겠습니다. 실습 전에 전에 포스팅한 게시물을 참고하시면 좋을 거 같습니다. https://bigco-growth-diary.tistory.com/53 [ TGW # 1] Transit Gateway란? TGW(Transit Gateway)란 Transit Gateway는 여러 VPC와 온프레미스 네트워크를 중앙 집중식으로 연결하고 관리할 수 있게 해주는 서비스입니다. Transit Gateway를 사용하면 수십, 수백 개의 VPC와 온프레미스 환 bigco-growth-diary.tistory.com 실습의 핵심은 TGW의 네트워크 흐름을 파악하는 것입니다. 그래서 TGW의 Rout..

반응형